A user of the decentralized liquidity protocol THORChain has reported testing the platform's borrowing capabilities. They took out two loans - one to borrow Bitcoin using Bitcoin as collateral, and another to borrow the native RUNE token using Bitcoin as collateral. THORChain is a Layer 1 protocol that facilitates swapping, earning, and borrowing across various cryptocurrencies like Bitcoin, Ethereum, Binance Coin, and Cosmos-based assets. It aims to provide liquidity infrastructure for top wallets and exchanges.
Tested the borrowing waters @THORChain today using two loans - bitcoin to get bitcoin and bitcoin to get rune. @dotkrueger
Protocol Surpasses $121M in Revenue Milestone

A decentralized liquidity protocol has reached **$121 million in cumulative revenue**, demonstrating sustained growth in the competitive DeFi landscape. **Key Highlights:** - The protocol continues to generate real, verifiable revenue from its core operations - This milestone represents actual protocol earnings, not token valuations or TVL metrics - The platform supports multi-chain operations across BTC, ETH, BNB, and Cosmos ecosystems **Context:** The achievement comes as the industry increasingly focuses on protocols with genuine revenue generation rather than speculative metrics. The protocol provides swap, earn, and borrow functionality while serving as infrastructure for major wallets and exchanges. This revenue milestone validates the protocol's product-market fit and sustainable business model in decentralized finance.
THORChain Explores Real-World Asset Tokenisation Future
THORChain contributor Chad Barraford examines the inevitable shift toward asset tokenisation and its implications for the protocol. **Key Points:** - Tokenisation of real-world assets is already underway across financial markets - The critical question isn't *if* tokenisation happens, but *which infrastructure* it builds on - Barraford outlines potential scenarios for how THORChain could integrate with tokenised assets - The piece explores whether decentralised liquidity protocols can capture value from the RWA movement **What This Means:** As traditional assets move on-chain, cross-chain liquidity infrastructure like THORChain may play a role in connecting tokenised securities, commodities, and other real-world assets across different blockchains. Read the full analysis: [THORChain Blog](https://blog.thorchain.org/tokenisation-rwas-and-the-future-of-thorchain/)
THORChain Expands Solana Pool to $60K in Gradual Rollout
THORChain's treasury has increased its Solana pool depth to $60,000 as part of a measured expansion strategy. **Key Details:** - Pool depth raised to $60K - Progressive rollout approach being used - Designed to ensure smooth operations before further scaling The gradual increase allows the protocol to test stability and performance at each level before committing additional liquidity to the Solana integration.
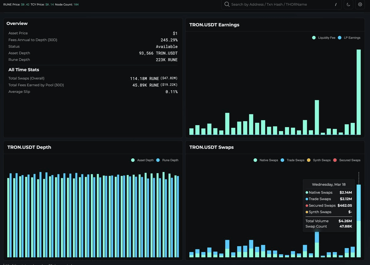
TRON USDT Integrates with THORChain for Native Cross-Chain Swaps

TRON's USDT is now available on THORChain, enabling native cross-chain swaps without bridges or intermediaries. **Key Features:** - Direct USDT swaps between TRON and other chains (BTC, ETH, BNB, Cosmos) - No wrapped tokens or bridge dependencies - No KYC requirements - Trustless, decentralized infrastructure This integration expands THORChain's native asset support, which already includes major cryptocurrencies. Users can now move USDT across chains through THORChain's liquidity protocol without relying on centralized services or bridge contracts.
THORChain Claims Position as Leading Bitcoin DEX

THORChain has announced itself as the world's leading Bitcoin decentralized exchange (DEX). **Key Features:** - 100% non-custodial front-end with full user control of assets - Supports cross-chain swaps across BTC, ETH, XRP, LTC and other major cryptocurrencies - No wrapped assets required for trading - Centralized exchange-style interface combined with DEX security The platform targets traders familiar with centralized exchanges like Binance who prefer self-custody solutions. Users can access the service at [swap.thorchain.org](https://swap.thorchain.org).