Forta Firewall Scales to 25M Transactions in 10 Days
Forta Firewall Scales to 25M Transactions in 10 Days
🔥 25M Tx Later...

Forta Firewall continues its rapid expansion across multiple blockchain networks, screening 25 million transactions in just 10 days. The security protocol has demonstrated significant growth since May 2025:
- Now screens over 2M transactions daily
- Protects major networks including Celo, Mode, and Plume
- Reached 150M+ total screened transactions
- Secures 180+ apps with $4B in assets
The AI-powered system evaluates every transaction for threats before they reach the chain, providing real-time security and compliance for rollups.
Track live metrics: Forta Firewall Dune Dashboard
Over the weekend, Forta Firewall screened 3.6M+ transactions across rollups 📈 With adoption growing fast, Firewall scales effortlessly, keeping rollups secure and compliant with real-time threat prevention 🛡️ Built for scale. Powered by AI.
More than 12 million transactions screened on @plumenetwork, and not a single one made it through without passing Forta Firewall. Real-time protection, built into the chain. Security by default.
Forta Firewall is LIVE on @Celo and already screening every transaction in real time. Millions processed so far. Every tx evaluated before it hits the chain 🔗 Security is no longer optional, it’s built in 🛡️
Forta Firewall crossed 150 MILLION screened transactions over the weekend. Adoption is accelerating across rollups. On-chain protection, at scale.
Over 25M transactions screened in just 10 days 🚀 Forta Firewall is scaling, and scaling fast. Track the metrics on the Forta Firewall Dune Dashboard: dune.com/forta_team/for…
Forta Firewall has already scanned 70M+ transactions on @Celo. Every single one evaluated for potential threats before hitting the chain. That’s what security by default looks like.
Forta Firewall is available to every rollup building with @gelatonetwork 🛠️ Real-time exploit & compliance screening, no custom setup needed. Security + compliance, built-in.
What AWS is to Web2, Gelato is to Web3. Infra that powers rollups, wallets, and apps—at scale. From chain deployment to RPCs to Account Abstraction. One platform. All of Web3.
Forta Firewall is now live on @Celo 🔥 Every transaction screened. Every attacker stopped. Every user protected. Security by default.
Forta Firewall is scaling fast 📈 67M+ transactions already screened and growing daily. Powered by the $FORT token, securing chains in real time. Check the metrics on the new Dune dashboard: dune.com/forta_team/for…
Between @Celo, @modenetwork, @plumenetwork, and a few others we can’t name just yet 👀, Forta Firewall is now screening over 2 million transactions daily Ethereum L2s are scaling, and Forta Firewall is making sure they stay secure and compliant.
180+ apps. $4B in assets. @plumenetwork didn’t just launch, they armed up 🛡️ Forta Firewall screens every single transaction on Plume before it hits the chain. Learn more -> forta.org/blog/forta-fir…
And just like that… 100 million transactions screened by Forta Firewall 🚀 Real-time security and compliance for rollups, blocking threats before they hit the chain. Prevention is the new standard 🛡️
Forta Firewall 🤝 @plumenetwork On Day 1 of Plume mainnet, we’re proud to protect protocols with real-time, AI-powered transaction screening, stopping malicious activity before it hits the chain. Built for a permissionless and composable RWAfi future. The future is secure 🪶
Forta Firewall is now screening more than 2 million transactions every day, before they hit the chain. Real-time protection at scale. And growing fast.
In case you missed it 👀 Catch up on the latest from Forta 🧵👇
More than 70 MILLION transactions have now been screened by Forta Firewall 🛡️ Powered by $FORT. Securing chains in real time. Without security, the onchain economy can’t grow. Forta is making sure it does.
Forta Firewall Launches Real-Time Transaction Screening for Crypto Security
**Forta Firewall** introduces real-time transaction screening to address crypto's security scaling challenge. The platform monitors every transaction for: - **Threat detection** - **Compliance verification** - **Risk assessment** **The Problem:** Crypto faces a delicate balance - excessive friction drives away talent and capital, while insufficient monitoring creates dangerous vulnerabilities. **The Solution:** Forta's infrastructure enables responsible crypto scaling by providing comprehensive security without hampering user experience. This development addresses the fundamental security concerns that have historically limited mainstream crypto adoption.
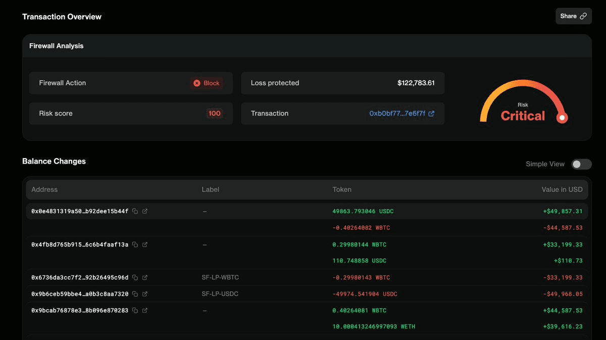
🛡️ Forta Firewall Blocks Malicious Transactions Before Execution
**Forta Firewall** provides comprehensive blockchain security by detecting and blocking malicious transactions before they execute. **Key Protection Features:** - OFAC sanctions violations screening - Exploit detection and prevention - Phishing attempt blocking - Fake token identification - Rug pull prevention The firewall operates **pre-execution**, meaning threats are stopped before they can cause damage to your blockchain network. **Real-World Implementation:** Forta Firewall is already protecting Plume Network's RWA chain transactions, demonstrating its effectiveness for institutional adoption and compliance needs. The system continuously evolves to counter new threats, including drainer kits, privilege-based rugs, and impersonation tokens. [See Forta Firewall in action](https://firewall.forta.network/get-access)
Sharwa Finance Loses $150K in Price Manipulation Attack Despite Early Warning

**Sharwa Finance** suffered a **$150K exploit** on Arbitrum through price manipulation tactics. - Forta Firewall detected the attack **before execution** - The loss could have been **prevented** with proper security measures - Attack targeted price feeds to drain funds This incident highlights the gap between **detection and prevention** in DeFi security. While monitoring systems can identify threats in real-time, protocols must implement automated blocking mechanisms to stop attacks. **Key takeaway**: Early warning systems are only effective when paired with immediate response protocols.
🎣 September Phishing Surge

**September saw a major phishing attack surge** with $7.3M stolen across 3,172 malicious contracts targeting 165 different tokens. **Key Statistics:** - Total losses: $7.3 million - Phishing contracts deployed: 3,172 - Tokens targeted: 165 **Protection Available:** Forta Firewall successfully flags and blocks these attacks before execution, preventing users from falling victim to these scams. **Growing Threat:** This follows August's $6M in phishing losses from 2,883 contracts, showing phishing remains a persistent threat in the crypto space. Stay protected by using security tools that can detect and block suspicious transactions before they execute.
🔥 Firewall Screens
**Forta Firewall** has been providing security and compliance screening for Plume Network's RWA chain transactions from launch. The infrastructure processes approximately **2.5 million daily transactions** for institutional-grade real-world asset operations. Key features: - Real-time transaction monitoring - Compliance infrastructure for institutional adoption - Security screening for RWA scaling Plume's vaults include investments from major financial institutions like **Blackstone, Carlyle, BlackRock, Fidelity, and PIMCO**. This demonstrates how traditional Wall Street firms are leveraging blockchain infrastructure with proper security measures for on-chain RWA deployment. [Read more about institutional RWA adoption](https://www.forta.org/blog/from-blackstone-to-blockchain-enabling-institutional-rwa-adoption-with-forta-firewall)